Maximizing production with smarter lift solutions
AUSTIN WILCOX, MICHAEL OWEN and STARK KREMEIER, NOV
Production operations have undergone a profound shift in the past decade, particularly in unconventional well production. Compared to their conventional counterparts, unconventional reservoirs generally require a greater number of wells to counter a high degree of well-to-well production variability and steep production declines.
Artificial lift systems, such as electrical submersible pumps (ESPs), have become a mainstay for driving production volumes during a well’s life cycle, as they deliver rapid drawdown and high fluid rates. However, in this high-activity production environment, every lift system in every well should, ideally, be monitored, managed and optimized to deliver sustained economic performance.
This need was the driving motivation behind NOV’s development of the Max Production™ platform—a digital solution that combines A.I.-driven predictive maintenance and optimization tools with adaptable edge technology, to monitor and analyze lift performance in real time. This article reviews the development and application of this platform for ESP-driven production wells, starting with an examination of the common challenges that ESP systems encounter.
CHALLENGES IN TODAY’S DIGITAL ESP ENVIRONMENT
The underlying principle of modern artificial lift management is simple: do more with less. In today’s production environment, operators require real-time insights, automated event detection, integrated workflows and the ability to make proactive decisions that protect ESP run life, minimize intervention costs, and maximize total asset recovery—all while maintaining tight capital discipline.
Digital technologies are key enablers to achieve these lift management goals. As the complexity and speed of production operations increase, digital technologies have evolved from simple monitoring applications into high-frequency, analytics-driven platforms that extract insights from massive volumes of real-time data.
Despite this progress, some barriers remain. Many production teams have to contend with managing and analyzing data from multiple ESP systems, sourced from various original equipment manufacturers (OEMs). This creates a fragmented digital environment, since each supplier platform has its own unique data structures, dashboards and reporting conventions. This fragmentation complicates workflows and slows decision-making, as production engineers must log into numerous systems to build a comprehensive picture of field performance across tens or hundreds of ESP-assisted wells.
Some production environments also require manual data entry, resulting in singular snapshots, rather than continuous insight into downhole ESP conditions. As a result, ESP problems in some high-value wells may not be detected until well performance deteriorates significantly, which introduces downtime risks, OPEX exposure and unnecessary well interventions that could have been avoided.
REAL-TIME ESP INTELLIGENCE AT THE EDGE AND IN THE CLOUD
To solve these productivity, data and operational challenges, NOV developed Max Production, a digital artificial lift management solution built on the company’s Max Platform™ digital ecosystem. This edge-to-cloud architecture has been refined over several years to collect data from any field asset and operation, including drilling, completions and now production.
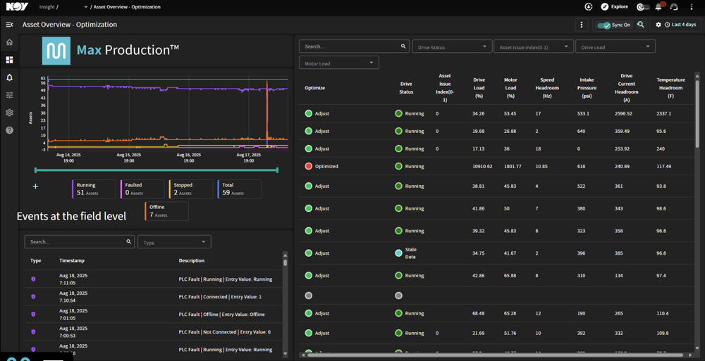
This solution provides a unified, real-time platform to monitor, diagnose and optimize any artificial lift system, beginning with ESPs, Fig. 1. The platform is designed for scale, speed and operational flexibility, with an architecture that accepts and normalizes high-frequency data from diverse production assets and is preconfigured to connect to more than 30 industrial protocols.
Third-party data, regardless of OEM source, is aggregated in an edge device and transmitted to the cloud, where an advanced analytics engine maps the data onto a common structure for universal viewing in a common user interface. This creates a truly agnostic, operator-controlled environment, enabling consistent ESP performance monitoring and well behavior across the field, from any ESP system.
The platform’s key capabilities include:
- Real-time monitoring and KPI reporting. Operators can tailor dashboards, build widgets and configure workflows with a low-code interface. Performance metrics, site-specific KPIs and critical well parameters are continuously updated, enabling immediate interpretation and action.
- Remote control with integrated PLC access. The platform can connect to local programmable logic controllers and provide an intuitive administrative interface for configuration and control. Engineers gain real-time access to time-series data, contextual insights and predictive model outputs, all consolidated in a unified control environment.
- Advanced smart alerts. The platform can identify behavior patterns associated with gas locking, inefficient drawdown and other ESP failure precursors. Alerts are customizable and routed via dashboards, email and SMS, promoting rapid intervention and protecting equipment run life.
The platform’s continuous, automated oversight represents a fundamental change from periodic manual reviews. With high-density data acquisition every few seconds, production teams gain an ongoing diagnostic layer that supports proactive ESP management, protects long-term production and reduces the frequency of interventions.
ELEVATING ESP MANAGEMENT WITH PRODUCTION FORECASTING
The Max Production platform also includes a Production Forecasting and Optimization (PFO) feature, Fig. 2. This nodal-based, real-time analytics tool integrates inflow performance relationship (IPR) curves, comparative lift modeling and live operational data. By combining real-time measurements with physics-based modeling, PFO creates a dynamic performance environment that enables engineers to evaluate lift systems, optimize pump operation and predict future performance under various scenarios.
Rather than relying on monthly point-in-time analyses, PFO feeds continuous data into the nodal model, creating a perpetual health check for each well and ESP unit. This approach enables:
- Continuous optimization of pump settings and drawdown strategies
- Real-time anomaly detection and investigation
- Scenario modeling for artificial lift transitions over a well’s life
- Intelligent pump sizing and selection during planning and design stages
PFO supports comparison across ESPs, gas lift and rod lift systems, allowing engineers to forecast lift suitability and evaluate investment cases before committing capital. For example, engineers can run side-by-side, rate-of-return scenarios comparing an ESP and a high-pressure gas lift system, or they can determine when downsizing from a higher-capacity ESP will preserve drawdown, while reducing operating expenses.
The platform also monitors pump performance throughout its life cycle, comparing actual performance against theoretical pump curves to identify wear trends, diagnose conditions and support future planning.
ADDRESSING CORE ESP CHALLENGES IN UNCONVENTIONAL WELLS
The industry’s primary driver for ESP optimization is extending run life, by ensuring that pumps operate continuously without stoppages, failures or aggressive rate cycling. In unconventional wells, gas interference represents a consistent threat. As production declines, gas volumes typically increase, elevating the risk of gas locking and pump shutdowns.
The platform offers solutions to mitigate these conditions, allowing extended ESP runtime and maintained production targets during periods of dynamic decline. Data-driven pump control settings, automated alerts and real-time optimization help to preserve uptime and reduce intervention costs.
To ensure that the platform delivers long-term performance gains beyond its initial deployment, NOV positions its subject matter experts as an extension of the operator’s own production management team. Dedicated experts also remain engaged through the well’s life cycle, during which they are monitoring assets, identifying performance deviations and partnering with operators to refine system settings and drive sustained ESP improvements.
PROVIDING FLEXIBLE ADOPTION PATHS AND THIRD-PARTY INTEGRATION
Every operator begins the digital transformation journey from a different starting point. Whether they prioritize remote visibility and alarming or full automation and A.I.-driven optimization, the Max Production platform is designed to meet operators wherever they are in the adoption curve. The platform’s modular architecture and low-code customization tools ensure that capabilities can be scaled progressively. Teams can begin with monitoring and alerts, then advance to active control, automated optimization loops and eventually progress to A.I.-driven autonomy, as confidence and operational maturity grow.
Digital progress in production optimization also depends on interoperability, since no single provider delivers every analytical model, control loop and artificial lift tool required for optimal field performance. As a result, the platform is built on an open architecture that enables the integration of third-party A.I. engines, predictive maintenance tools, machine-learning algorithms and edge analytics applications, Fig. 3. This open design eliminates the historical burden of multi-system deployments, ensuring that operators can adopt best-in-class technologies without having to abandon existing investments. Instead, they can consolidate and optimize their digital ecosystem, accelerating transformation while preserving choice and flexibility.
PUTTING PRODUCTION OPTIMIZATION INTO SUCCESSFUL PRACTICE
The platform and PFO engine have already demonstrated a significant impact in live operations. Across more than 5,000 wells evaluated to date, PFO has delivered measurable improvements in extending pump run life, advancing analysis efficiency, streamlining workflows and enabling faster and more accurate decisions that accelerate production.
Optimal pump design drives production gains. In one field application, comparative lift modeling between two ESP designs showed that at peak performance, a loss of 1,000 bpd was expected with the smaller pump. This discrepancy in pump sizes would disappear, if the production rate were to drop to 4,000 bpd, which is a suboptimal production rate for the well.
An analysis of the first 100 days of operation revealed that the smaller pump would produce an average of 600 bpd less than the larger pump. However, by selecting the larger ESP design based on the insights from the nodal analysis, the operator would see an incremental production increase of 6,000 bbl in the first 100 days, Fig. 4. Continuous nodal evaluation and performance tracking validated the decision to use the larger ESP design and supported ongoing system optimization.
Lifecycle pump health monitoring. Dynamic pump performance modeling, which compares both theoretical and real-time pump calculations, enabled the early detection of wear patterns and operating inefficiencies. Engineers leveraged the insight to adjust pump settings and plan maintenance strategies that improved ESP life expectancy and minimized unplanned downtime.
ACCELERATING DIGITAL ADOPTION TOWARD AUTONOMOUS OPERATIONS
These early results represent only the initial phase of the platform’s capabilities. As production environments evolve, artificial lift management will increasingly trend toward automation. A.I.-enabled control loops, self-adjusting pump settings, autonomous reservoir drawdown strategies and remote facility oversight will reshape engineering workflows. Fewer on-site interventions will reduce HSE exposure, while advanced models continually adjust operating parameters to maximize recovery.
Industry research supports this direction. A 2025 Kimberlite Research survey1 indicates that production optimization is the leading area where operators see the most benefit from advances in A.I./machine learning, underscoring the growing momentum toward autonomous lift operation.
The transition to automated, A.I.-augmented ESP operation is well underway, and NOV is already piloting A.I. integrations across its digital ecosystem. Initial deployments demonstrate that automated control recommendations, after being validated in the field, can be progressively promoted to full autonomous execution. As these capabilities mature, autonomous ESP management will shift from pilot scale to mainstream adoption.
Success will require trust in data-driven systems, validated pilot results and integrated safety frameworks that enable autonomous action with confidence. The ultimate destination—a fully automated artificial lift ecosystem, with minimal human intervention—promises operators a transformation in production performance, operational safety and economic resilience.
Max Production establishes the foundation for that future. With a real-time, agnostic and adaptive platform capable of accepting any data source, supporting any artificial lift type and interoperating with any analytics engine, the platform provides operators with greater control, flexibility and technological runway to chart their own path to digital maturity.
Operators who embrace this evolution will unlock higher recovery, lower OPEX, extended equipment life and greater capital efficiency, which will position their producing assets for sustained performance in a cost-disciplined, competitive energy landscape.
REFERENCE
- Kimberlite Research. “Digital oilfield – AI in energy oilfield innovation activity.” LinkedIn, November 2025. https://www.linkedin.com/posts/kimberlite-research_digitaloilfield-aiinenergy-oilfieldinnovation-activity-7389631603490250753-ema5
AUSTIN WILCOX has over 20 years of industry experience, mainly focused on onshore/offshore production and process systems, bringing high-value digital technology solutions to these applications. Since joining NOV in 2011, he has held various roles in technology and business strategy, and he currently serves as senior director, Automation, Control, & Optimization, for the Artificial Lift Systems business unit. Mr. WIlcox holds a master’s degree in Technology Commercialization from the University of Texas and a BSBA from Louisiana State University.
MICHAEL OWEN has over 10 years of industry experience in production engineering and artificial lift with a focus on electrical submersible pump applications and optimization. Since joining Extract/NOV in 2023, he has held various roles in engineering and sales, and he serves as director, Production Optimization and Data Services, for the Artificial Lift Systems business unit. Mr. Owens holds a bachelor’s degree in petroleum engineering from the University of Tulsa.
STARK KREMEIER brings more than 15 years of multifaceted experience across Field Service, Production Optimization and Engineering. He serves as Product Line director, Automation, Control, & Optimization, for the Artificial Lift Systems business unit. Mr. Kremeier holds a bachelor’s degree in business from Oklahoma City University.
Related Articles- From injection to insight: Tracing efficiency in surfactant huff and puff (November 2025)
- Production technology: How a minor instrument upgrade led to major oil separator savings (November 2025)
- Engineered components are the difference between survival and failure in HPHT subsea systems (November 2025)


